HYPE (Hyperliquid)の投資分析・2026年3月

2026年03月26日
この記事を簡単にまとめると(AI要約)

目次

  • 前提
  •  直近の重要動向
    • ユーザー数と稼働指標は急拡大
  • HYPEのバイバック、バーン、ステーキングをどう評価するか
  • バリュエーション・投資判断
  • 総括

前提

本稿では、HYPE (Hyperliquid)の直近の投資分析レポートをまとめます。
同トークンは過去3ヶ月間で主要暗号資産が下落する中で、良好なパフォーマンスを維持しており、ビットコインを大きくアウトパフォームしています。

tradingview
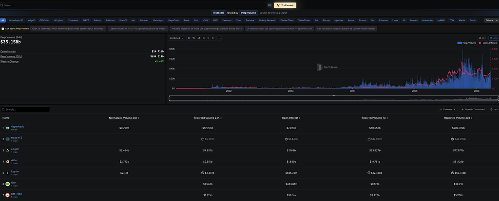
無期限先物DEXでのシェアは以下の通りです。
https://defillama.com/perps
HYPEについては、過去に複数のレポートで解説をしています。
今回は直近のHYPEの価格動向の堅調さ、トレード基盤としての存在感の向上にあわせて、改めて同トークンの投資分析を行います。
筆者作成、主要データソース: Hyperliquid Docs、DeFiLlama、CoinGecko、SEC EDGAR、S&P Dow Jones Indices、Hyperliquid Research Collective関連報道。データは2026年3月24日時点のスナップショット
続きは有料会員限定です
  • 月額 9,990円〜で国内最大級のWeb3リサーチが読み放題
  • DeFi / NFT / DAOなど2,000本以上のレポートを網羅
  • 投資判断や事業検討に使える実務視点の分析
  • 基礎から最新動向までプロフェッショナルな情報にアクセス
すでにご登録済みの方は
無料会員登録は

※免責事項:本レポートは、いかなる種類の法的または財政的な助言とみなされるものではありません。